
Zo ziet de rapportage eruit
Eén duidelijk overzicht met afvalstromen en CO2-uitstoot
Om bedrijven te helpen hun milieu-impact te verminderen, is het essentieel om inzicht te hebben in de afvalstromen én CO2-uitstoot. Bnext.nl biedt in het klantportaal online inzicht in volumes, het type afval en de kosten én je CO2-uitstoot.
Dit helpt bij het nemen van concrete stappen om afval te verminderen, te scheiden aan de bron en om een balans te vinden tussen het behoud van grondstoffen en de kosten.
Veel bedrijven zijn verplicht om volgens de Corporate Sustainability Reporting Directive (CSRD) te rapporteren. Maar ook bedrijven die voldoen aan GRESB, BREEAM of Bewuste Bouwers hebben behoefte aan duidelijke rapportages. Het klantportaal van Bnext.nl biedt deze rapportages.
Rapportages inclusief CO2-uitstoot gegevens
Naast de informatie die al beschikbaar is in het Bnext.nl klantportaal, krijg je ook toegang tot je CO2-uitstoot van het afval dat Bnext.nl voor je inzamelt en hoe je deze kunt verlagen.
- onze rapportages geven aan hoeveel afval er wordt ingezameld
- hoeveel CO2 daarbij wordt uitgestoten
- en hoeveel afval er gescheiden wordt ingezameld
We geven in de rapportages aan hoeveel CO2 - uitstoot er per ingezamelde afvalstroom wordt vermeden.
Onze accountmanagers begeleiden je bij het verminderen van de hoeveelheid bouw-, sloop- en restafval en het verhogen van de vermeden CO2 -emissie.
Samen nemen we op regelmatige basis de rapportages door om te zien hoe het ervoor staat en hoe je nog meer kunt sturen op recycling en hergebruik. Wij bieden verschillende adviesdiensten aan om je organisatie te ondersteunen.
De rapportage uitgelegd
De animatie legt uit welke gegevens in de Bnext.nl klantportaal getoond worden en wat deze gegevens betekenen.
De rapportage uitgelegd
Alles nog rustig nalezen? Hieronder de beelden uit de animatie met daarbij de uitleg.
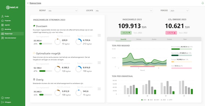
Startscherm rapportage
Op de startpagina staat een duidelijk overzicht van alle stromen. De stromen zijn opgesplitst in drie groepen met bijpassend advies.

Onderbouwing van de emissie cijfers
Door met je muis over de emissie cijfers te gaan, kan je de onderbouwing zien.

Details in grafieken
Alle grafieken zijn interactief. Ga met de muis over de grafiek en zie de details.

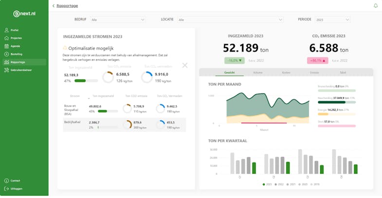
Opsplitsing van stromen
Ook de adviezen zijn interactief. Alle adviezen kan je openklappen om onderliggende stromen te zien. Door op een stroom te klikken, filter je het hele dashboard.

Emissie
Emissie kun je over de tijd bekijken en vergelijken met voorgaande jaren. De getallen zijn inclusief een opsplitsing naar verwerking en transport. Vermeden emissie is wat er niet uitgestoten wordt, doordat er minder primaire grondstoffen gemaakt hoeven te worden.

Alle data in tabelvorm
Alle data is in tabelvorm te zien, op niveau van project- en afvalstroom. Met de focusmodus maak je de tabel full-screen.


Hoe berekenen we de CO2-rapportage
We berekenen CO2-uitstoot per order. Het totaal aantal orders wordt per periode en afvalgroep opgeteld. De totale emissie bestaat uit twee componenten wie we afzonderlijk berekenen.
- Transportuitstoot
- Verwerkingsuitstoot